给您更节能、更稳定、更安全的锅炉选择
您好,欢迎来到河北金锅建设集团有限公司有限公司官方网站!
-----精品推荐-----
JINGPINTUIJIAN
燃煤热水锅炉
锅炉无压力运行,燃烧运行安全可靠
KS-D电开水锅炉
利用动力电或燃料对水进行加热
热水供暖锅炉
利用燃料燃烧释放的热能
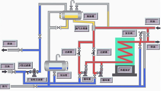
沥青站导热油炉安装
电加热器直接插入有机载体中直接加热
低氮型燃气蒸汽锅炉系列
降低了排烟温度,节能降耗
生物质锅炉
及时清除锅炉受热面的积灰
-----产品展示-----
-----荣誉资质-----
-----新闻中心-----
把握新资讯,洞察财富先机
对锅炉启动前的上水时间和温度有何规定?为何?答:锅炉启动前的上水速度不宜过快,一般冬季不少于4h,其他季节为2~3h,上水初期尤其应缓慢。冷态锅炉的上水温度一般不高于100℃,以使
锅炉维修:专业技术与安全规范的综合保障锅炉作为工业生产和民用供暖的重要设备,其安全稳定运行直接关系到生产效率和人民生命财产安全。锅炉维修作为保障锅炉正常运行的关键环节,需要专业的技